醫院真空負壓站設計說明
2022-10-21
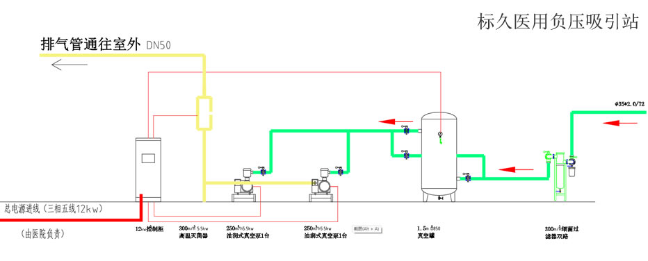
標久醫用
醫院真空負壓站建設設計應根據GB 50751-2012《醫用氣體工程技術規范》要求,中心吸引站房的設計應符合下列規定:
1)機組四周應留有不小于1m的維修通道;
2)站房內應采取通風或空調措施,站房內溫度不應超過相關設備的允許溫度;

2、真空站位置由院方協商后再定,房高應不低于3300。
3、電控柜應設置獨立的電源進線(三相五線)和配電箱,由院方負責。
4、中心吸引站應設置應急備用電源并連接到站房配電箱,由院方負責。
5、電動機所需暗線出口高400。
6、電線管道除已標明外,其余采用穿線管埋地敷設,標高-200。
7、吸引管道均應接地,接地電阻不大于10?。
8、真空站宜采用防水型燈具、開關。施工由院方負責。
9、報警裝置應設在值班室;值班室內應24小時都有人值班。

10、基礎由土建施工,基礎要求詳見真空泵基礎圖。
11、泵基礎四周離基礎100處做一排水槽(深50X寬30),通往地漏。